New Features and Improvements
The following new feature was introduced to OneMobility 1.12
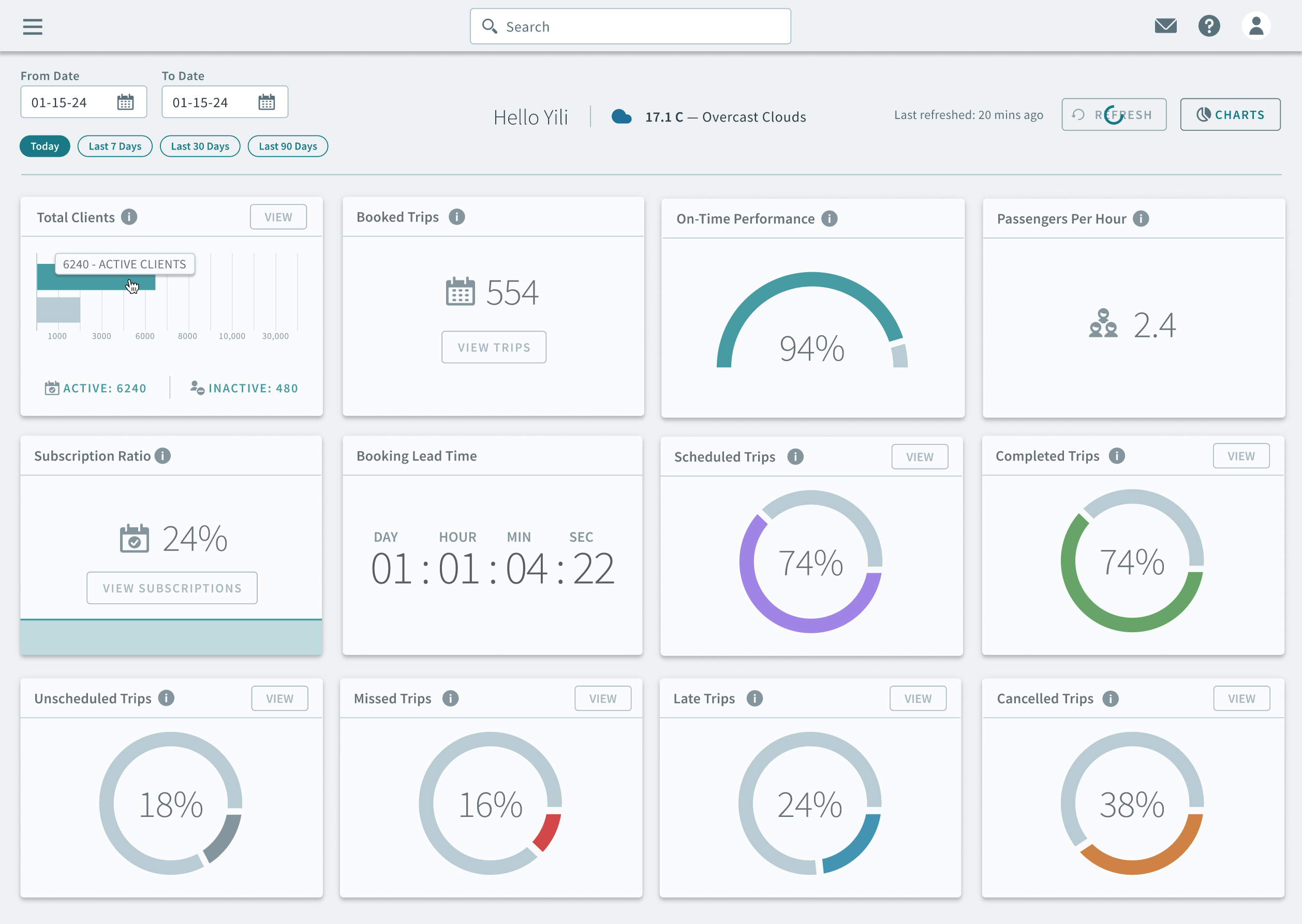
OneMobility Dashboard
The One Mobility Dashboard allows users to track KPIs from the main page for various
trip metrics.


The following metrics can be tracked on the dashboard:
-
Total clients (Active vs Inactive): The total number of clients categorized into active and inactive status.
- Booked trips (Trip request volume): The number of trips that have been booked, indicating the volume of trip requests.
- Cancelled bookings: The number of bookings that have been canceled.
- Completed trips (successful trips): The number of trips that have been successfully completed.
- Unscheduled trips: Trips that were not scheduled in advance.
- Missed trips: Trips that were missed.
- Subscription Ratio: The ratio of subscribed users to total active users.
You can also customize the dashboard by choosing which widgets you want to display or hide.
